Платформа агрегации виртуальных электростанций
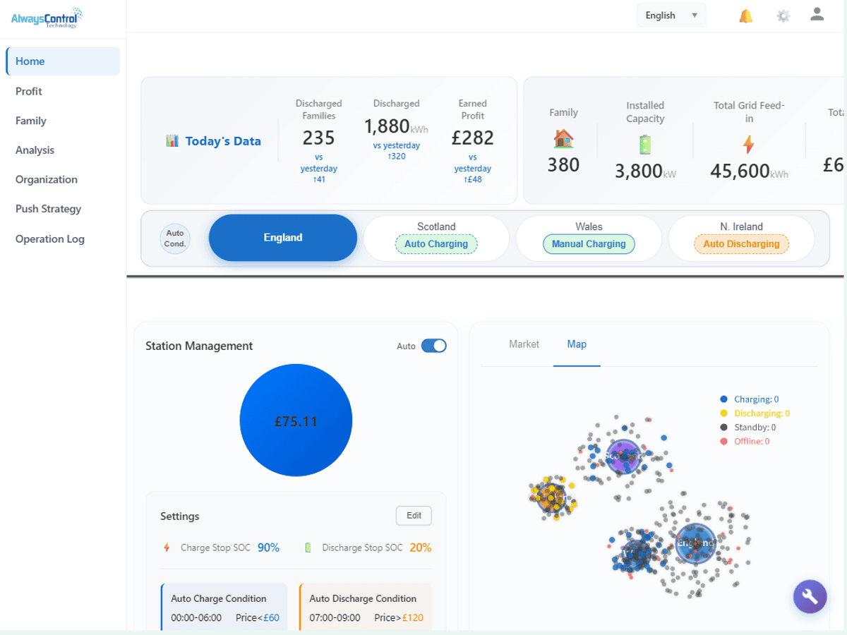
VPP (Виртуальная электростанция) - это агрегирующая платформа, которая объединяет распределенные ресурсы, такие как накопители энергии и фотоэлектрические установки, активно участвует в операциях на стороне энергосистемы, включая регулирование пиковых нагрузок, частоты и реагирование на спрос. Это помогает производителям оборудования трансформироваться в поставщиков энергетических услуг, повышает стоимость активов и расширяет бизнес-возможности, позволяя занять лидирующие позиции на развивающемся энергетическом рынке.

VPP (Виртуальная электростанция) - это агрегирующая платформа, которая объединяет распределенные ресурсы, такие как накопители энергии и фотоэлектрические установки, активно участвует в операциях на стороне энергосистемы, включая регулирование пиковых нагрузок, частоты и реагирование на спрос. Это помогает производителям оборудования трансформироваться в поставщиков энергетических услуг, повышает стоимость активов и расширяет бизнес-возможности, позволяя занять лидирующие позиции на развивающемся энергетическом рынке.

Интегрированы облачные API нескольких ведущих брендов систем хранения энергии. Операторам VPP не нужно подключаться к каждому бренду отдельно. Единый интерфейс управления Xunheng позволяет точно контролировать зарядку и разрядку всех аккумуляторов, значительно снижая затраты на интеграцию и повышая эффективность развертывания проектов.
Поддерживает推送 в реальном времени полного спектра состояния устройства, включая SOC, мощность, температуру, аварийные сигналы и т.д., с точностью до миллисекунд. Полностью удовлетворяет высоким требованиям VPP-диспетчеризации к оперативности восприятия состояния устройств, обеспечивая точность диспетчеризации и скорость реагирования.
Полная запись всей цепочки информации для каждой команды диспетчеризации, включая время отправки, целевое устройство, результат выполнения и т.д. Поддерживает исторический поиск и аудит на соответствие требованиям, удовлетворяет регуляторным требованиям, обеспечивает прослеживаемость и управляемость всего процесса диспетчеризации.

Свяжитесь с нашей профессиональной командой для получения консультаций по продукции, технических решений и коммерческих предложений